본문으로 바로가기
본문으로 바로가기

ClickStack 및 Elastic에서 검색하기

ClickStack와 Elastic에서 검색하기

ClickHouse는 고성능 분석 워크로드를 위해 처음부터 설계된 SQL 네이티브 엔진입니다. 반면 Elasticsearch는 SQL을 내부 Elasticsearch query DSL로 변환하는 SQL 유사 인터페이스를 제공하므로, SQL이 일급 시민이 아니며 기능 동등성이 제한됩니다.

ClickHouse는 완전한 SQL을 지원할 뿐만 아니라, argMax, histogram, quantileTiming과 같이 관측성에 특화된 다양한 함수를 추가로 제공하여 구조화된 로그, 메트릭, 트레이스를 더 쉽게 쿼리할 수 있도록 합니다.

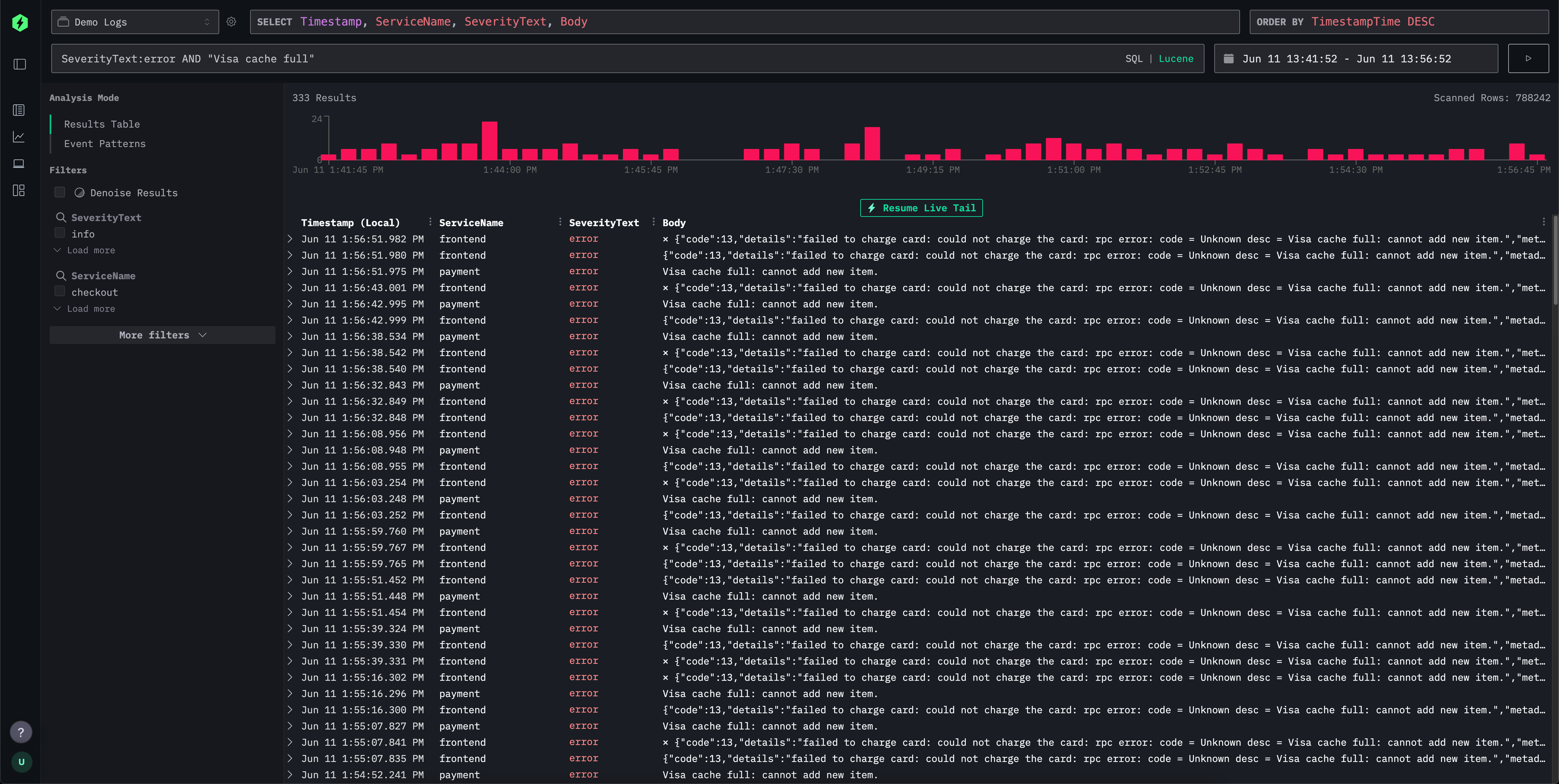
단순한 로그 및 트레이스 탐색의 경우, ClickStack UI(HyperDX)는 필드-값 쿼리, 범위, 와일드카드 등을 직관적인 텍스트 기반으로 필터링할 수 있는 Lucene 스타일의 구문을 제공합니다. 이는 Elasticsearch의 Lucene 구문Kibana Query Language의 일부 요소와 유사합니다.

Search

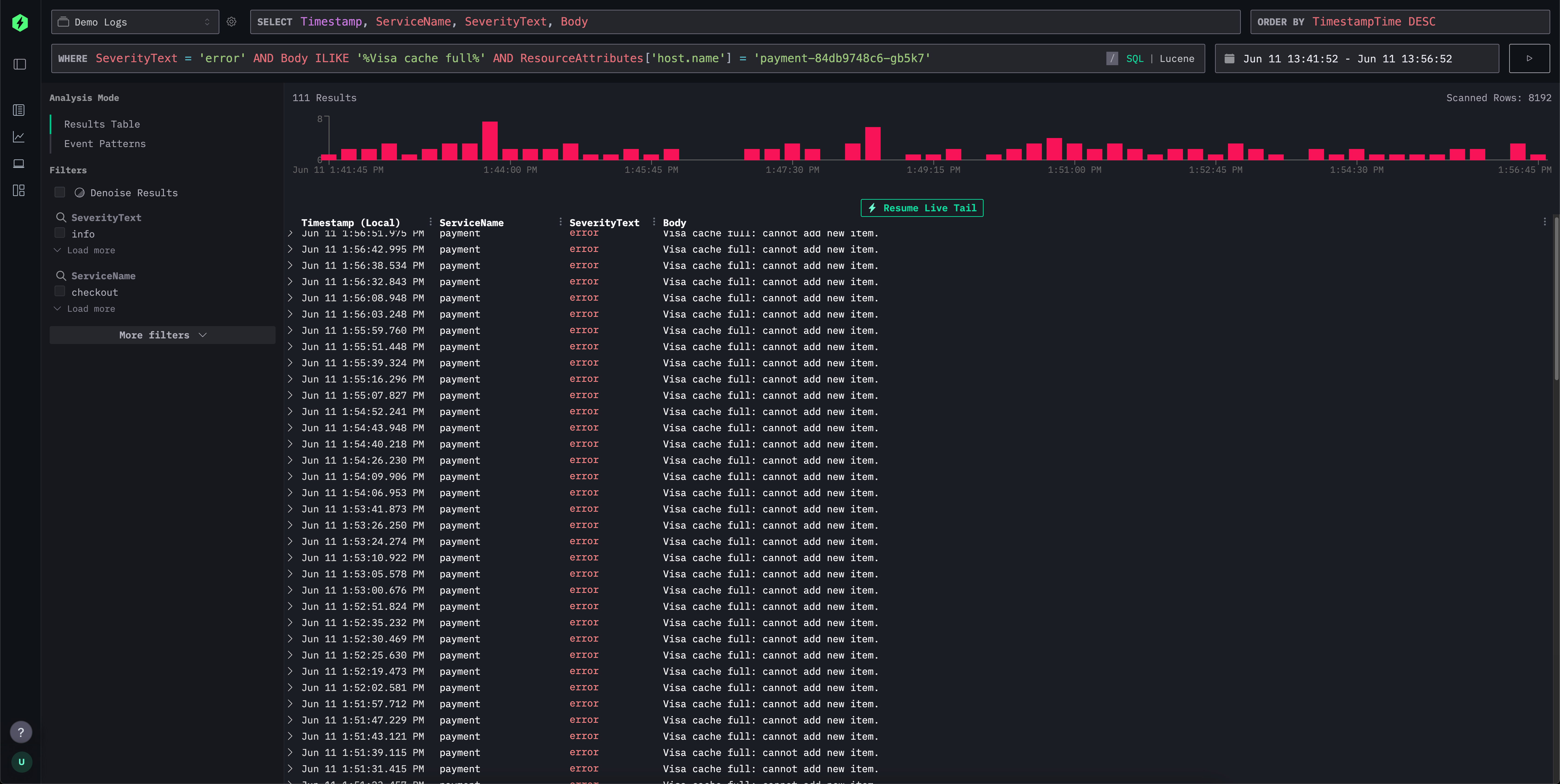
검색 인터페이스는 이러한 익숙한 구문을 지원하지만, 내부적으로는 이를 효율적인 SQL WHERE 절로 변환하여 Kibana 사용자에게는 친숙한 경험을 제공하면서도 필요한 경우 SQL의 강력한 기능을 그대로 활용할 수 있도록 합니다. 이를 통해 ClickHouse에서 제공하는 문자열 검색 함수, 유사도 함수, 날짜·시간 함수의 전체 범위를 활용할 수 있습니다.

SQL

아래에서는 ClickStack과 Elasticsearch의 Lucene 쿼리 언어를 비교합니다.

ClickStack search syntax vs Elasticsearch query string

ClickStack와 Elasticsearch는 모두 직관적인 로그 및 트레이스 필터링을 위한 유연한 쿼리 언어를 지원합니다. Elasticsearch의 query string은 DSL과 인덱싱 엔진에 긴밀하게 통합되어 있는 반면, ClickStack은 내부적으로 ClickHouse SQL로 변환되는 Lucene 영감의 문법을 사용합니다. 아래 표에서는 두 시스템에서 공통적인 검색 패턴이 어떻게 동작하는지, 문법상의 유사점과 백엔드 실행 방식의 차이점을 중심으로 보여 줍니다.

FeatureClickStack SyntaxElasticsearch SyntaxComments
Free text searcherrorerror모든 인덱싱된 필드를 대상으로 매치합니다. ClickStack에서는 내부적으로 다중 필드 SQL ILIKE로 다시 작성됩니다.
Field matchlevel:errorlevel:error문법이 동일합니다. ClickStack은 ClickHouse에서 필드의 정확한 값을 매치합니다.
Phrase search"disk full""disk full"따옴표로 둘러싼 텍스트는 정확한 시퀀스를 매치합니다. ClickHouse는 문자열 동일성 비교 또는 ILIKE를 사용합니다.
Field phrase matchmessage:"disk full"message:"disk full"SQL ILIKE 또는 정확한 매치로 변환됩니다.
OR conditionserror OR warningerror OR warning용어들에 대한 논리적 OR입니다. 두 시스템 모두 이를 기본적으로 지원합니다.
AND conditionserror AND dberror AND db둘 다 교집합으로 해석됩니다. 사용자 관점의 문법 차이는 없습니다.
NegationNOT error or -errorNOT error or -error동일하게 지원됩니다. ClickStack은 이를 SQL NOT ILIKE로 변환합니다.
Grouping(error OR fail) AND db(error OR fail) AND db두 시스템 모두에서 표준적인 불리언 그룹화 방식입니다.
Wildcardserror* or *fail*error*, *fail*ClickStack은 선행/후행 와일드카드를 모두 지원합니다. Elasticsearch는 성능상의 이유로 기본 설정에서 선행 와일드카드를 비활성화합니다. f*ail과 같이 용어 내부에 사용하는 와일드카드는 지원되지 않습니다. 와일드카드는 필드 매치와 함께 사용해야 합니다.
Ranges (numeric/date)duration:[100 TO 200]duration:[100 TO 200]ClickStack은 SQL BETWEEN을 사용하고, Elasticsearch는 range 쿼리로 확장합니다. duration:[100 TO *]와 같은 범위의 비한정 *는 지원되지 않습니다. 필요하다면 아래의 Unbounded ranges를 사용하십시오.
Unbounded ranges (numeric/date)duration:>10 or duration:>=10duration:>10 or duration:>=10ClickStack은 표준 SQL 연산자를 사용합니다.
Inclusive/exclusiveduration:{100 TO 200} (exclusive)Same{}는 배타적인 경계를 의미합니다. duration:[100 TO *]와 같이 범위에서 *는 지원되지 않습니다.
Exists checkN/A_exists_:user or field:*_exists_는 지원되지 않습니다. LogAttributes와 같은 맵(Map) 컬럼의 경우 LogAttributes.log.file.path: *를 사용하십시오. 루트 컬럼은 반드시 존재해야 하며, 이벤트에 포함되지 않는 경우 기본값이 설정됩니다. 기본값 또는 누락된 컬럼을 검색하려면 Elasticsearch와 동일한 문법인 ServiceName:* 또는 ServiceName != ''을 사용하십시오.
Regexmatch functionname:/joh?n(ath[oa]n)/현재 Lucene 문법에서는 지원되지 않습니다. SQL과 match 함수 또는 다른 문자열 검색 함수를 사용할 수 있습니다.
Fuzzy matcheditDistance('quikc', field) = 1quikc~현재 Lucene 문법에서는 지원되지 않습니다. editDistance('rror', SeverityText) = 1과 같이 거리 함수를 SQL에서 사용하거나 다른 유사도 함수를 사용할 수 있습니다.
Proximity searchNot supported"fox quick"~5현재 Lucene 문법에서는 지원되지 않습니다.
Boostingquick^2 foxquick^2 fox현재 ClickStack에서는 지원되지 않습니다.
Field wildcardservice.*:errorservice.*:error현재 ClickStack에서는 지원되지 않습니다.
Escaped special charsEscape reserved characters with \Same예약된 기호는 이스케이프해야 합니다.

존재/누락 차이점

필드를 이벤트에서 완전히 생략할 수 있고, 따라서 실제로 「존재하지 않는」 상태가 될 수 있는 Elasticsearch와 달리, ClickHouse에서는 테이블 스키마에 정의된 모든 컬럼이 반드시 존재해야 합니다. INSERT 이벤트에 어떤 필드가 제공되지 않으면:

  • Nullable 필드의 경우 NULL로 설정됩니다.
  • 널을 허용하지 않는 필드(기본값인 경우)에는 기본값이 채워집니다(대개 빈 문자열, 0 또는 이와 동등한 값).

ClickStack에서는 Nullable권장되지 않기 때문에 후자의 동작을 사용합니다.

이 동작 방식 때문에, Elasticsearch 의미에서 어떤 필드가 「존재하는지」 여부를 직접적으로 확인하는 것은 지원되지 않습니다.

대신 field:* 또는 field != ''를 사용하여 비어 있지 않은 값이 존재하는지를 확인할 수 있습니다. 따라서 실제로 누락된 필드와 명시적으로 비워 둔 필드를 구분하는 것은 불가능합니다.

실무에서는 관측성 용도에서 이 차이가 문제를 일으키는 경우는 드물지만, 시스템 간에 쿼리를 변환할 때는 이 점을 염두에 두는 것이 중요합니다.